Download to read offline







































The document presents an overview of Percona Monitoring and Management (PMM), a free, open-source tool for monitoring various database systems, including MySQL, PostgreSQL, MongoDB, and others. It details PMM's architecture, its deployment options, key features like query analytics, and the transition from Prometheus to VictoriaMetrics for better performance. Additionally, it outlines the use of the tool at Wix, including server and client management practices.
Introduction of PMM by Lior Altarescu, a DRE Team Lead with 8 years of experience in databases and DevOps.
Discussion on Wix's database structure including MySQL, MongoDB, and more with details on 2000+ servers and GTID replication.
Explanation of PMM as a monitoring tool for multiple databases, its architecture, and management components.
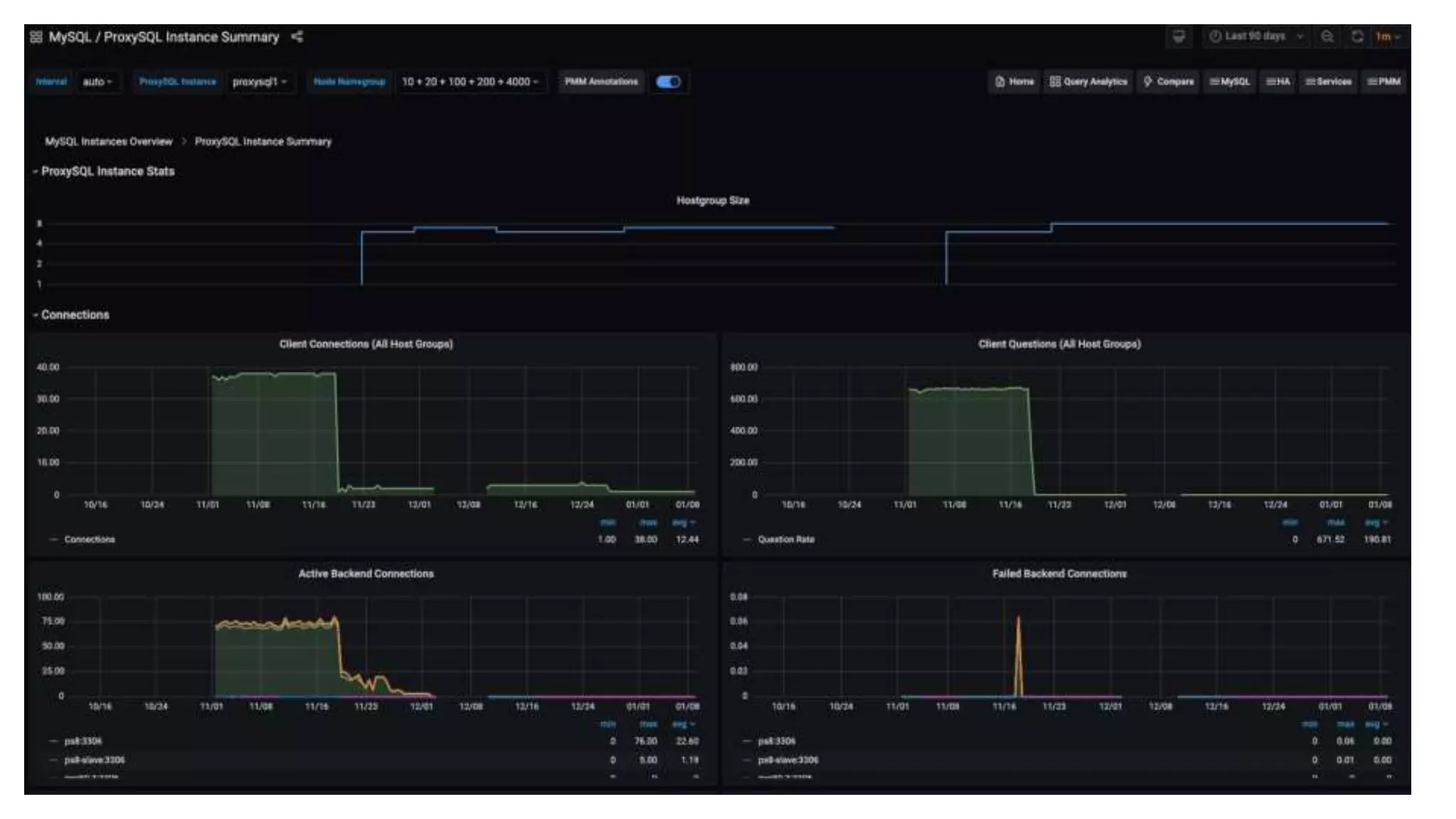
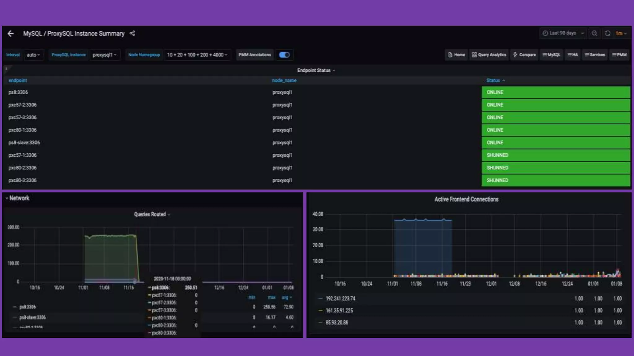
Introduction to Query Analytics (QAN) for analyzing database query performance and its components.
Transition to VictoriaMetrics for improved performance and space efficiency in tracking metrics.
Details on PMM API interaction with object visualization, and minimum system requirements for operation.
Types of alerts supported by PMM including Grafana alerts and integrated alerting features.
Demo session showcasing PMM functionalities and features.
Management strategies for PMM's deployment at Wix, including Kubernetes orchestration and configuration methods.
Resources for further learning about PMM and open floor for questions.